設備工作流程圖解
1、比阻測定

2、UASB構造圖
帶式干燥器
3、帶式干燥器

4、臭氧消毒流程

5、單級萃取流程

6、電滲析裝置

7、反應區與三相分離設計參數

8、高溫加壓熱處理流程



9、過濾原理

10、隔膜泵

11、漸減曝氣法

12、階段曝氣法

13、接觸氧化池

14、完全混合法基本流程

15、矩形氣浮池

16、氣流動力流化床

17、連續式重力濃縮池

18、立式多段焚燒爐

19、流化床焚燒爐

20、逆流回轉焚燒爐

21、逆流加料蒸發流程

22、順流加藥蒸發流程

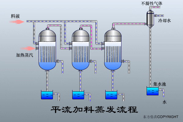
23、平流加料蒸發流程

24、射流式水力沖擊式空氣擴散裝置

25、水下空氣擴散裝置

26、水力循環攪拌

27、污泥最終處置與利用
